Web App
Turning Data Chaos into Order
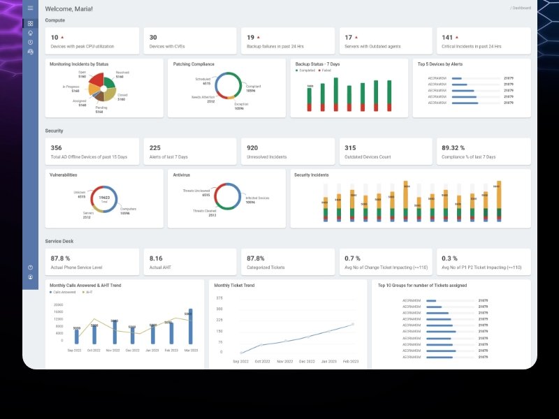
Product B2B ITSM Data Intelligence Platform
Industry Information Technology and Service Management
Year 2022 - 2023
Role Lead UI/UX Designer
Team 1 UI/UX Designer
1 CX Director
Multiple Stakeholders
Multiple Developers
Collaboration Approach As the lead UI/UX designer, I guided the design vision. My role involved presenting initial design concepts, assisting with technical aspects like CSS and HTML, and ensuring the final product aligned with our design goals.
Objective

Redesign a complex, inconsistent data interface for clearer decision-making.

Struggle
Inconsistent Design

The platform had no uniform colors or UI elements. Data was scattered, making it hard to find and act upon.

Navigational Challenges

Users found it difficult to move between screens, often losing track of their path.

Poor Data Representation

Data was not organized in an actionable way, making it challenging for decision-makers like CIOs and CEOs to derive insights.

Transformation
Turning Data Chaos into Order

Focused on organizing data. Created groups and hierarchies to make information easily digestible. Simplified the dashboard's look for better clarity.

Smoothing the Path: Simplifying Navigation

Reworked the platform's navigation. Made transitions between screens intuitive, ensuring users could follow their journey without confusion.

Creating a Cohesive User Experience

Developed a consistent color scheme and uniform UI components. This consistency made the platform more user-friendly and professional.

Accessible Data for All

Considering the diverse age range of users, I focused on accessibility, making sure the data was easy to read and interact with for everyone.

Designing with the User in Mind

Conducted user research to understand pain points. Integrated these insights into the design, ensuring the final product met user needs.

Outcome
Clear and Actionable Data

Users can now easily interpret and act upon the data presented.

Improved Navigation

The smooth transition between different parts of the platform enhances the overall user experience.

Positive Feedback

Received high praise for the platform's usability and design, particularly its intuitive interface and clear data presentation.

Personal Insights and Learnings
Adapting to Complex ITSM Environments

This project expanded my understanding of ITSM products and their data-intensive nature. I learned to design within the context of complex, data-heavy environments.

Balancing Modern Design with Functionality

The challenge was to modernize the UI without compromising the product's core functionalities. This required innovative thinking and careful planning to ensure that the redesign was both aesthetically pleasing and functionally robust.

Stakeholder Engagement

Engaging with stakeholders was crucial. Their insights helped me understand the users' pain points and the business objectives, shaping the direction of the redesign.

Enhancing UX for Decision-Makers

A key takeaway was designing for high-level decision-makers like CIOs and CEOs. I learned to prioritize clear data presentation and actionable insights to aid their decision-making processes.